FinOptX
Turn cloud spending into controlled, predictable growth

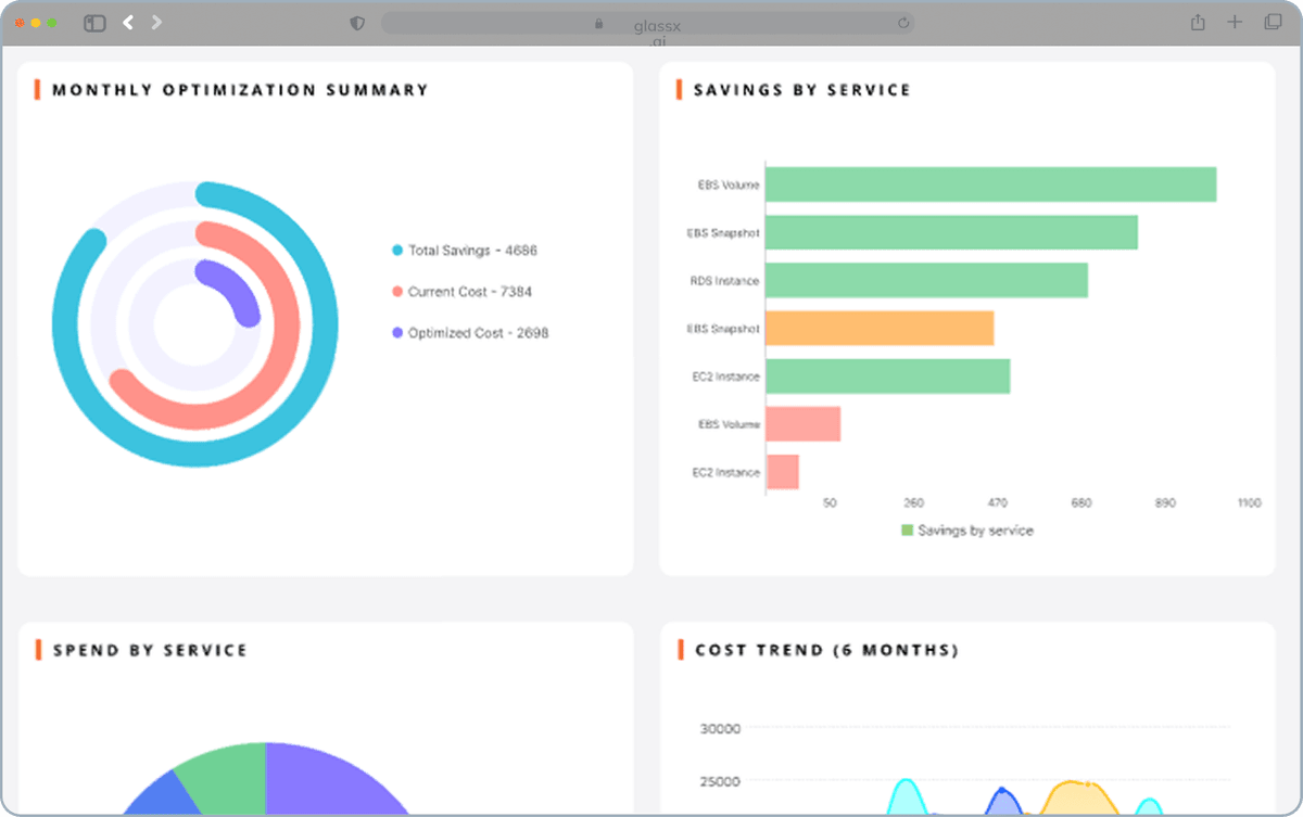
Keeps cloud spending predictable through intelligent cost visibility and optimization.
FinOptX identifies waste early and helps teams make confident, cost-aware decisions.
Why FinOptX?
Understand cost changes in real time
Link spend directly to deployments, traffic changes, and usage patterns.


Make faster, informed decisions
See what changed, why it changed, and what actions to take next.
Improve forecasting and planning
Align finance and engineering with accurate cost projections and clear visibility.

Business Impact
25–45% reduction in cloud waste
Early anomaly detection and optimization help eliminate unnecessary spending.
Faster financial planning and alignment
Finance and engineering finally share one source of truth.
Predictable cloud economics
Accurate forecasting and governance enable long-term financial stability.
Real-time budget protection
Catch unexpected cost drivers before they escalate into billing crises.
Predict cost, Eliminate waste, Operate efficiently
FinOptX is the intelligent FinOps engine built for cloud-driven control, and autonomous optimization to every cloud environment.
Prevent disruption
Protect performance
GlassX helps you detect risk early, act decisively, and maintain control across your operations.
